クイックスタート
このガイドでは、初めてダッシュボードを使うメンバー向けに、5分で基本的な操作を習得できるよう説明します。
このガイドで学べること
- ダッシュボードへのアクセス方法
- チャートの見方
- レイアウトの設定方法
ステップ1: ダッシュボードにアクセスする
OBPM Neoにログインした状態で、プロジェクトメニューからダッシュボードにアクセスします。
アクセス手順
- OBPM Neoにログインします
- プロジェクト一覧またはアサインプロジェクト一覧から、任意のプロジェクトにアクセスします
- 画面左側のプロジェクトメニューを開きます
- メニューから「ダッシュボード」を選択します
- ダッシュボード画面が表示されます
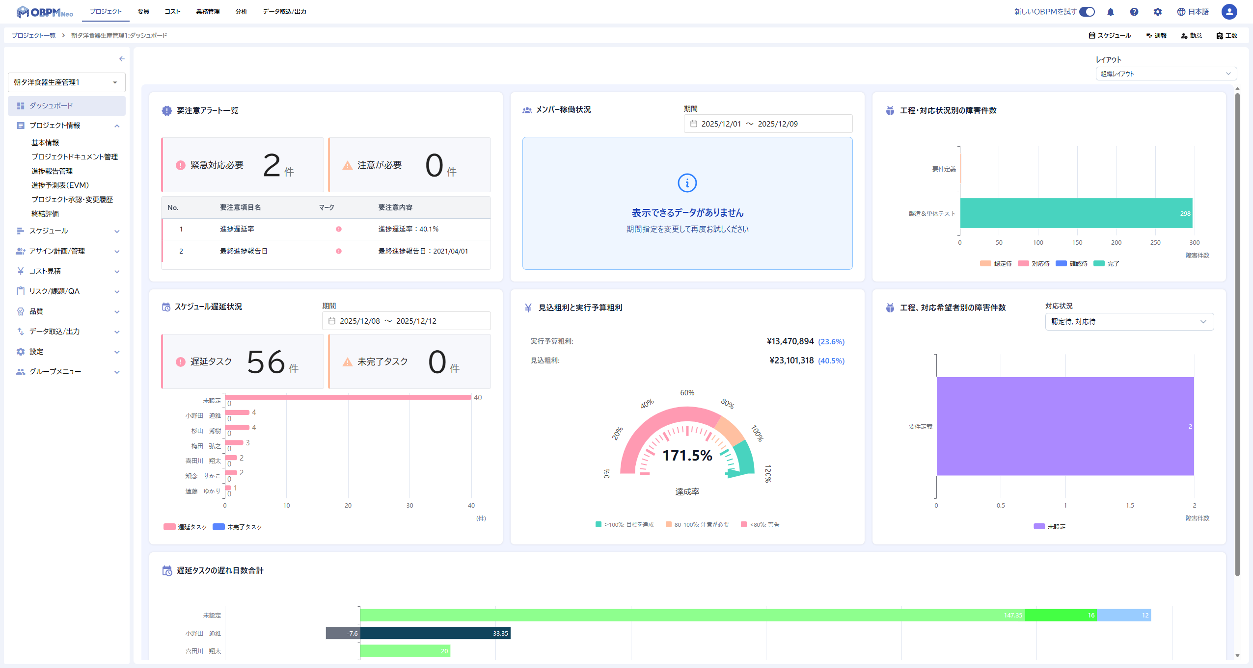
ダッシュボードにアクセスすると、組織で設定されたデフォルトのレイアウトが表示されます。このレイアウトには、プロジェクト管理に必要な基本的なチャートがあらかじめ配置されています。

ステップ2: チャートを確認する
ダッシュボードには、プロジェクトの状況を可視化するさまざまなチャートが表示されています。
主なチャートの種類
ダッシュボードでは以下のようなチャートを確認できます。
スケジュール関連のチャートでは、タスクの遅延状況を把握できます。遅延しているタスクの数や、遅延日数の合計を確認することで、プロジェクトの進捗リスクを早期に発見できます。
収益関連のチャートでは、プロジェクトの収益性を監視できます。見込粗利と実行予算粗利を比較することで、予算超過のリスクを把握できます。
障害関連のチャートでは、障害の発生状況を確認できます。工程別や対応状況別に障害件数を把握することで、品質管理に役立てられます。
メンバー稼働状況のチャートでは、チームメンバーの稼働率を確認できます。リソースの過不足を把握し、適切な配分に役立てられます。
チャートの操作
各チャートでは、マウスカーソルを合わせると詳細な数値を確認できます。また、チャートによっては凡例をクリックして表示項目を切り替えることもできます。
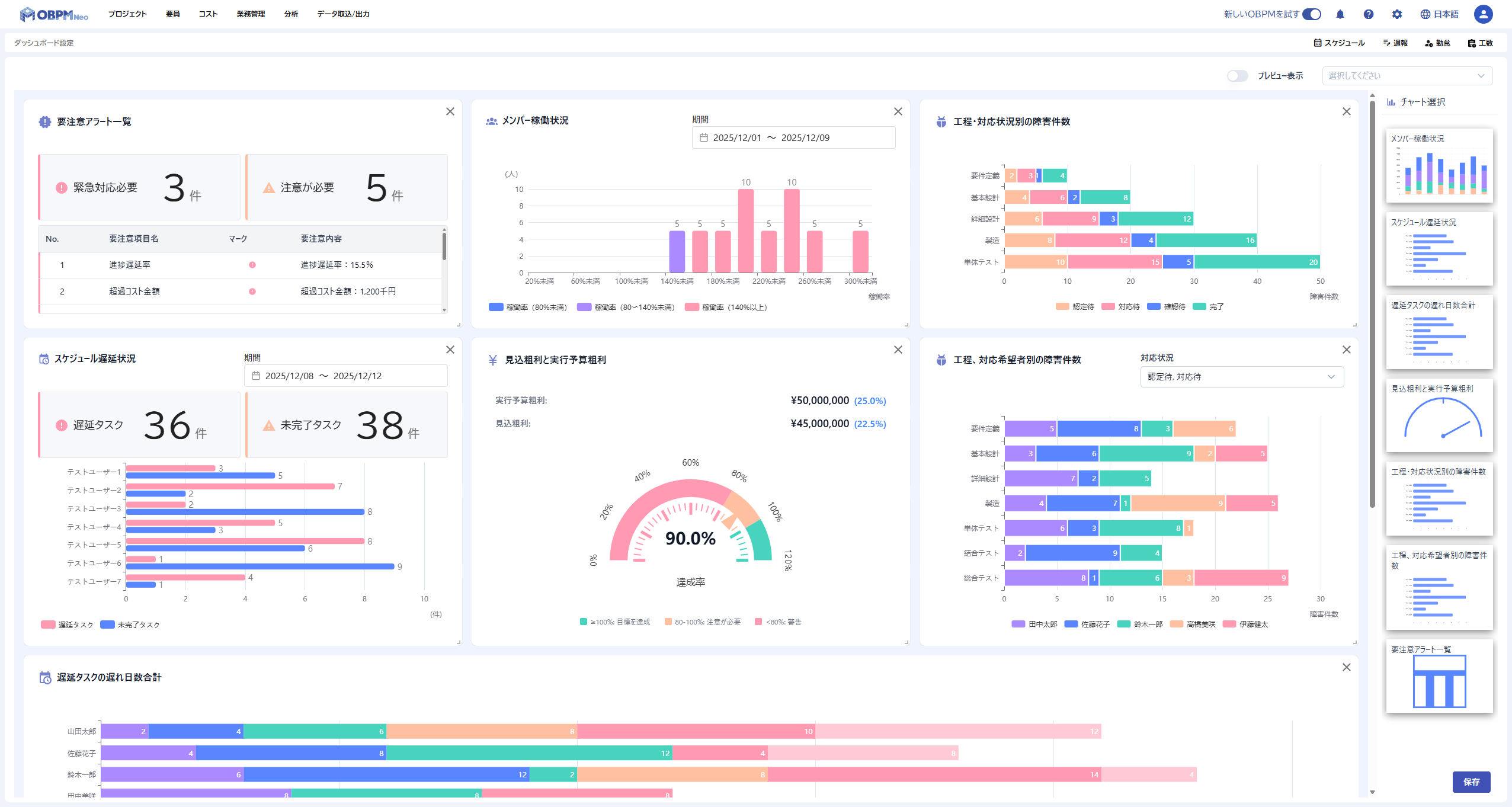
ステップ3: レイアウトをカスタマイズする
ダッシュボードのレイアウトは、組織のダッシュボード設定画面または個人のダッシュボード設定画面から、チャートの追加・移動・削除が可能です。組織レイアウトの編集には権限が必要ですが、個人レイアウトはすべてのメンバーが編集できます。
編集画面へのアクセス
- 画面右上の歯車マークをクリックします
- 「ダッシュボード」メニューを展開します
- 「組織のダッシュボード設定」または「個人のダッシュボード設定」を選択します
- ダッシュボード設定画面が表示されます

チャートの追加
- 画面右側の「チャート選択」パネルから追加したいチャートを選択します
- チャートをドラッグしてダッシュボードに配置します
- チャートがダッシュボードに追加されます
チャートの移動
- 移動したいチャートのヘッダー部分をドラッグします
- 配置したい位置にドロップします
- チャートが新しい位置に移動します
チャートの削除
- 削除したいチャートの右上にある「×」ボタンをクリックします
- チャートがダッシュボードから削除されます
変更の保存
レイアウトの変更が完了したら、画面右下の「保存」ボタンをクリックして変更を保存します。保存したレイアウトは、組織のメンバー全員に反映されます。
次のステップ
基本的な操作を習得したら、以下のページでより詳しい情報を確認できます。
- ダッシュボードとは - ダッシュボードの概要と利用価値について詳しく学ぶ
- 画面構成 - 画面の各部名称と役割を確認する
- チャート概要 - 利用可能なすべてのチャートの種類と機能を確認する
- 組織のダッシュボード設定 - 組織レイアウトの設定方法を学ぶ
- 個人のダッシュボード設定 - 個人レイアウトの設定方法を学ぶ