組織のダッシュボード設定
1. 概要
組織のダッシュボード設定は、組織全体で共有されるダッシュボードのレイアウトを管理する機能です。システム管理者や編集権限を持つメンバーが、組織内のすべてのメンバーに適用されるダッシュボードのレイアウトを設定できます。
組織レイアウトを設定することで、以下のメリットがあります。
- 組織内で統一されたダッシュボード表示を実現できます
- プロジェクト管理に必要な情報を標準化できます
- 新しいメンバーがすぐに必要な情報を確認できます
2. アクセス方法
組織のダッシュボード設定画面にアクセスする手順を説明します。
2.1 アクセス手順
- OBPM Neoにログインします。
- 画面右上の歯車マークをクリックします。
- 「ダッシュボード」メニューを展開します。
- 「組織のダッシュボード設定」を選択します。
- 組織のダッシュボード設定画面が表示されます。

ダッシュボード設定画面へのアクセスには、適切な権限が必要です。アクセスできない場合は、システム管理者にお問い合わせください。
3. 必要な権限
組織のダッシュボード設定を編集するには、アカウントロールで「ダッシュボード設定」の権限が必要です。
| 権限値 | 説明 |
|---|---|
| なし | ダッシュボード設定画面にアクセスできません |
| 参照 | ダッシュボード設定画面にアクセスし、レイアウトの閲覧・編集・保存ができます |
4. レイアウトの編集
組織レイアウトを編集する方法を説明します。
4.1 チャートの追加
- 組織のダッシュボード設定画面を開きます。
- 画面右側の「チャート選択」パネルを確認します。
- 追加したいチャートをドラッグします。
- ダッシュボードの配置したい位置にドロップします。
- チャートがダッシュボードに追加されます。
4.2 チャートの削除
- 削除したいチャートを確認します。
- チャートの右上にある「×」ボタンをクリックします。
- チャートがダッシュボードから削除されます。
4.3 チャートの配置変更
- 移動したいチャートのヘッダー部分(タイトル部分)にカーソルを合わせます。
- チャートをドラッグします。
- 配置したい位置にドロップします。
- チャートが新しい位置に移動します。
4.4 チャートのリサイズ
- サイズを変更したいチャートを確認します。
- チャートの右下隅にあるリサイズハンドルへカーソルを合わせます。
- ドラッグしてサイズを調整します。
- 希望のサイズになったらドロップします。
チャートのサイズには最小サイズと最大サイズの制限があります。グリッドの単位でサイズが調整されます。
5. プレビューモード
設定したレイアウトをプレビューで確認する方法を説明します。
5.1 プレビューの表示
- 組織のダッシュボード設定画面でレイアウトを編集します。
- 画面右下の[プレビュー]ボタンをクリックします。
- プレビューモードに切り替わり、実際のダッシュボード表示を確認できます。
5.2 プレビューモードの特徴
プレビューモードでは、以下の内容を確認できます。
- 設定したレイアウト(チャートの配置とサイズ)の実際の表示
- 各チャートのデータ表示
- プロジェクトを切り替えて、異なるデータでの表示確認
プレビューモードでは、レイアウトの編集はできません。編集を再開するには、プレビューモードを終了してください。プロジェクトの選択方法については、次のセクションを参照してください。
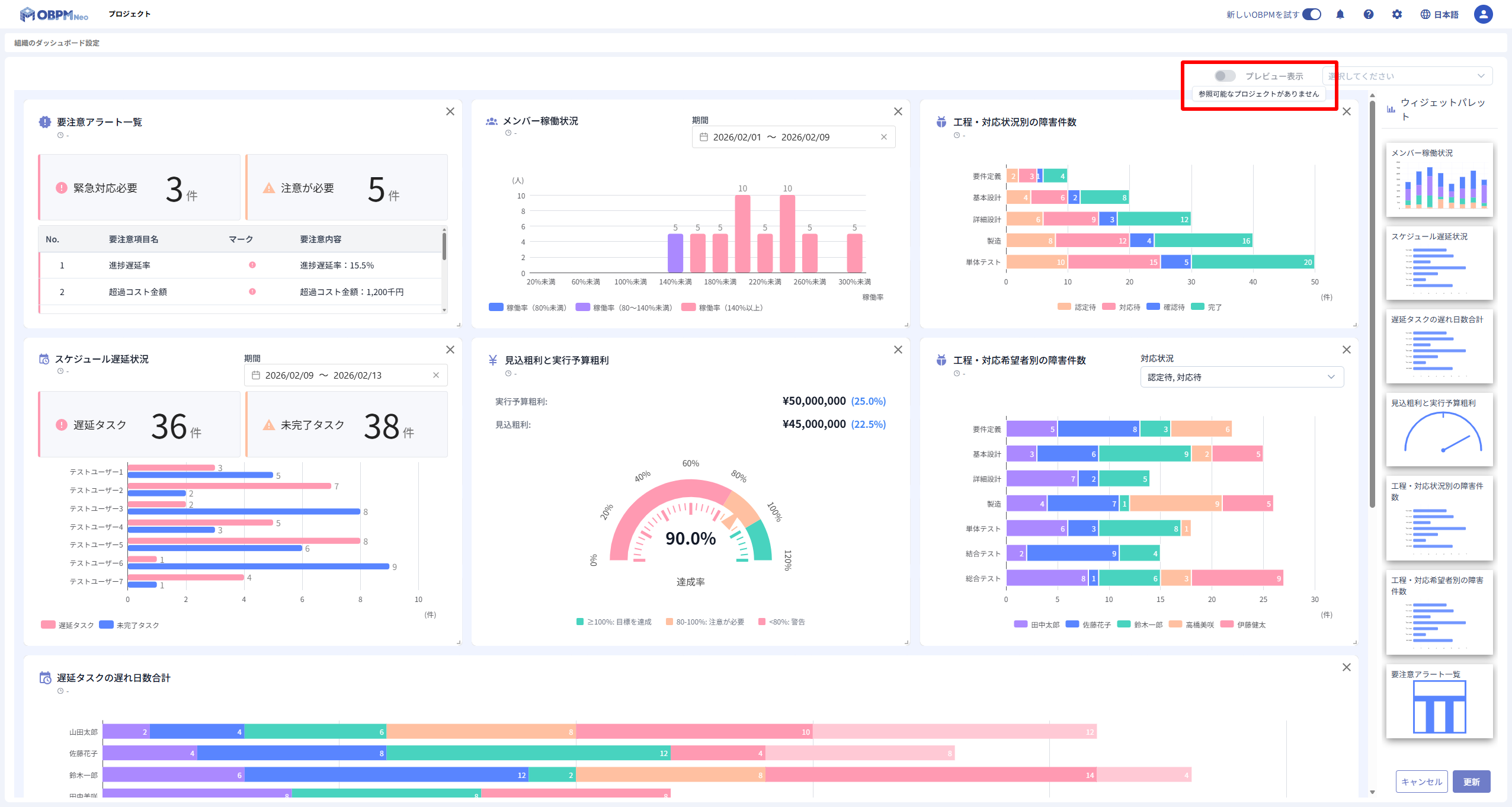
5.3 プレビューモードの無効化
プレビューモードは、以下の条件に該当する場合は無効化されます。無効化時は、[プレビュー]ボタンにツールチップで理由が表示されます。
- 参照可能なプロジェクトがない場合(ツールチップ: 「参照可能なプロジェクトがありません」)
- プロジェクトの取得に失敗した場合(ツールチップ: 「プロジェクトの取得に失敗しました」)

プレビューモードが無効化されている場合は、まずプロジェクトの参照権限や取得状況を確認してください。問題が解消されると、[プレビュー]ボタンが有効化されます。
6. プレビュー時のプロジェクト選択
プレビュー表示時にプロジェクトを選択してデータを確認する方法を説明します。
6.1 プロジェクトの選択
- プレビューモードに切り替えます。
- 画面上部のプロジェクト選択ボックスをクリックします。
- 表示されるリストから確認したいプロジェクトを選択します。
- 選択したプロジェクトのデータがチャートに表示されます。
6.2 プロジェクト選択の用途
プロジェクト選択を使用することで、以下の確認ができます。
- 異なるプロジェクトでのチャート表示を確認
- レイアウトがさまざまなデータで適切に表示されるかを検証
- 実際の運用時の表示イメージを把握
7. レイアウトの保存
変更したレイアウトを保存する方法を説明します。
7.1 保存手順
- チャートの追加・削除・配置変更・リサイズなどの編集をします。
- 画面右下の[保存]ボタンをクリックします。
- 「保存しました」というメッセージが表示されます。
- レイアウトの変更が保存されます。
チャートの位置やサイズに変更がない場合、[保存]ボタンと[キャンセル]ボタンは非活性となりクリックできません。
7.2 保存のキャンセル
編集内容を破棄する場合は、以下の手順で操作します。
- 画面右下の[キャンセル]ボタンをクリックします。
- 編集内容が破棄され、最後に保存したレイアウトへ戻ります。
キャンセルを実行すると、現在の編集内容がすべて失われます。保存前に内容を確認してください。
8. 注意事項
組織のダッシュボード設定を変更する際の注意事項を説明します。
8.1 組織全体への影響
組織レイアウトの変更は、組織内のすべてのメンバーに影響します。
- 保存した変更は、即座に全メンバーのダッシュボードに反映されます
- 変更前のレイアウトに戻すには、再度編集して保存する必要があります
- 重要な変更をする場合は、事前に関係者へ周知することを推奨します
8.2 編集時の注意
- 複数のメンバーが同時に編集した場合、最後に保存した内容が反映されます
- 編集中に画面を閉じると、未保存の変更は失われます
- 大幅な変更をする場合は、プレビューモードで確認してから保存してください
組織レイアウトの変更は、組織全体に影響します。変更内容を十分に確認してから保存してください。
9. 関連ページ
組織のダッシュボード設定に関連するページは以下のとおりです。
- ダッシュボード概要 - ダッシュボードの基本機能と特徴
- ダッシュボードの操作 - チャートの追加・削除・移動・リサイズの詳細
- チャート概要 - 利用可能なチャートの種類と機能